yoderjac
5 year old buck +
Those of us who start trees in containers indoors like to monitor temperature and humidity. I also have a cold room where I overwinter trees in root pruning containers. I want this room to stay cold so the trees don't break dormancy until I want them to, but I want it to stay above freezing.
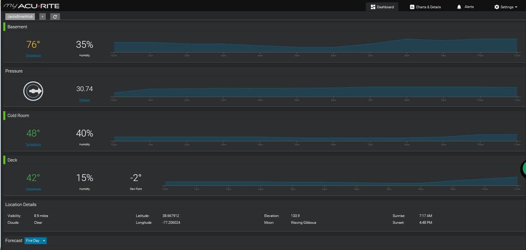
The one thing I started using in my indoor green houses were the little Acurite wireless sensors and display units. I had several of these running. They work OK, but you have to look at the display units often to know what is going on.
Last January I bought another Acurite product called an Aculink Internet Bridge. It intercepts the wireless signal going from up to 4 sensors to their respective display units and sends the data to a web server every 10 minutes. You can then create an account on the server and look at charts and grafts of your sensor data over time. Another important feature is that you can set triggers for each sensor and get a text or email if the trigger value is hit. For example, my cold room is simply a room in the basement shut off from the rest of the house with a window open. When it gets really cold out, I close the window more to keep the room from freezing. So, I have a trigger set for about 34 degrees. When the temp in my cold room gets down to 34, I get a text in time to adjust the window before I have a problem.
I was very happy with the functionally of the product for the cost and I reported on it in another thread I can't seem to find right now. At any rate, it is time for an update:
A week or so, Acurite decided to use their own servers instead of contracting out that part. This required folks to setup a new account on their website and update the firmware on their device. I did so and my Aculink internet bridge turned into a brick. I tried all the normal reset stuff to no avail. Early this week I called support.
While I had to stand in a couple pretty long phone queues, they were very good to work with once I got to chat with someone. I'm guessing this was not an isolated problem since I didn't get the normal customer support run-around with some idiot reading a script asking you if whatever you are calling about is plugged in. Instead, as soon as I described the problem, they quickly confirmed the failure and ordered me a new device with no charge or shipping charge. They are not asking me to send the old device back, so I now have a free door-stop.
It hasn't shipped yet, so I'm presuming they are backed up since others probably had the same issue. I'll report back when it comes in as to how the new website and device work.
Thanks,
Jack
The one thing I started using in my indoor green houses were the little Acurite wireless sensors and display units. I had several of these running. They work OK, but you have to look at the display units often to know what is going on.
Last January I bought another Acurite product called an Aculink Internet Bridge. It intercepts the wireless signal going from up to 4 sensors to their respective display units and sends the data to a web server every 10 minutes. You can then create an account on the server and look at charts and grafts of your sensor data over time. Another important feature is that you can set triggers for each sensor and get a text or email if the trigger value is hit. For example, my cold room is simply a room in the basement shut off from the rest of the house with a window open. When it gets really cold out, I close the window more to keep the room from freezing. So, I have a trigger set for about 34 degrees. When the temp in my cold room gets down to 34, I get a text in time to adjust the window before I have a problem.
I was very happy with the functionally of the product for the cost and I reported on it in another thread I can't seem to find right now. At any rate, it is time for an update:
A week or so, Acurite decided to use their own servers instead of contracting out that part. This required folks to setup a new account on their website and update the firmware on their device. I did so and my Aculink internet bridge turned into a brick. I tried all the normal reset stuff to no avail. Early this week I called support.
While I had to stand in a couple pretty long phone queues, they were very good to work with once I got to chat with someone. I'm guessing this was not an isolated problem since I didn't get the normal customer support run-around with some idiot reading a script asking you if whatever you are calling about is plugged in. Instead, as soon as I described the problem, they quickly confirmed the failure and ordered me a new device with no charge or shipping charge. They are not asking me to send the old device back, so I now have a free door-stop.
It hasn't shipped yet, so I'm presuming they are backed up since others probably had the same issue. I'll report back when it comes in as to how the new website and device work.
Thanks,
Jack